Kibana
Download Kibana HD - Top Rated Ultra HD Desktop Background Wallpapers for 4K & 8K UHD TV : Widescreen, Ultra Wide & Multi Display Desktops & Tablet. Today i will share Kibana wallpaper. The best creative wallpapers are not cheap photos, but are works of art in their own right. Wallpapers can be creative, inspiring, gorgeous.
If you want to use a kibana release in production give it a test run or just play around.
Download the latest version on the kibana download page.

Download Kibana For Android
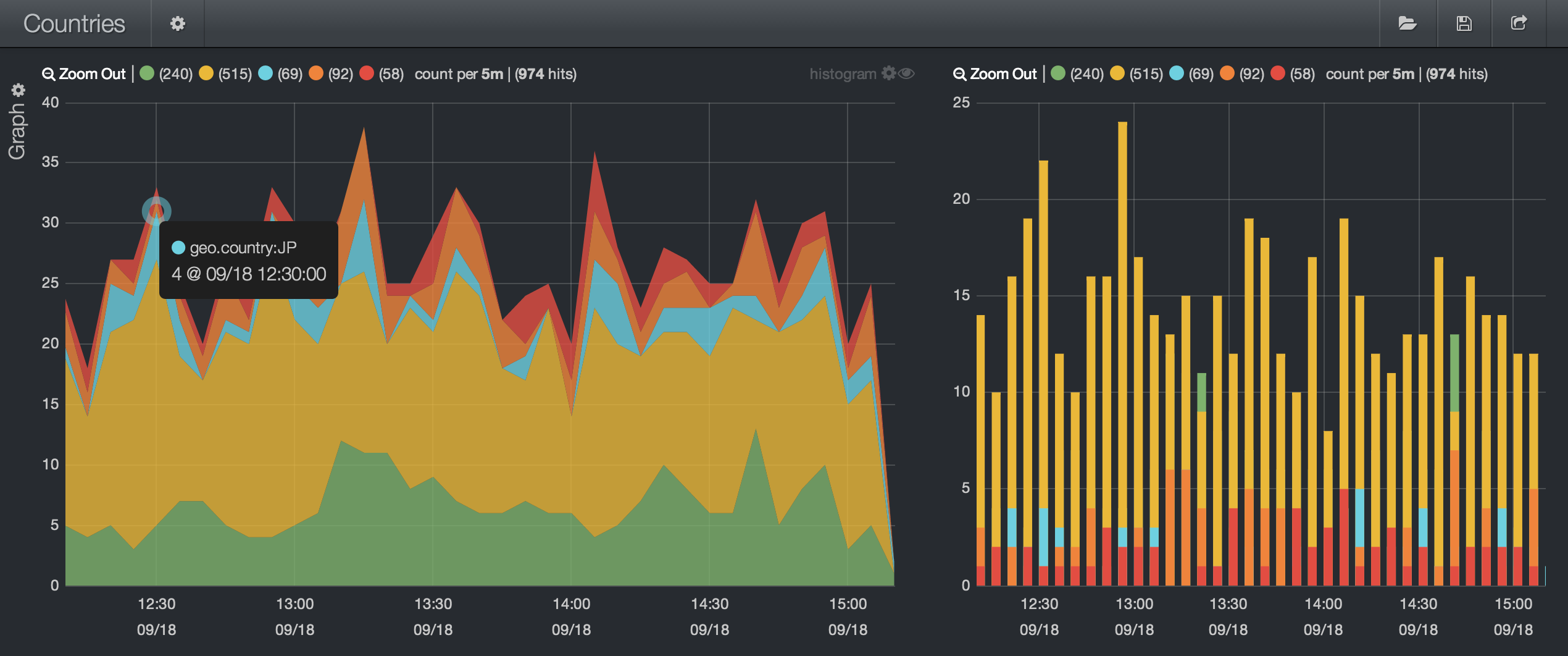
Kibana. Users can create bar line and scatter plots or pie charts and maps on top of large volumes of data. Dears i get this error messege when i trying to import the dashboard for winlogbeat in to kibana error connecting to kibana. Kibana is an open source data visualization and exploration tool used for log and time series analytics application monitoring and operational intelligence use cases. In this tutorial we will get you started with kibana by showing you how to use its interface to filter and visualize log messages gathered by an elasticsearch elk stack.
Kibana is an open source data visualization dashboard for elasticsearchit provides visualization capabilities on top of the content indexed on an elasticsearch cluster. Kibana is the default visualization tool for data in elasticsearch. It offers powerful and easy to use features such as histograms line graphs pie charts heat maps and built in geospatial support. Using a kibana release.
The visualization makes it easy to predict or to see the changes in trends of errors or other significant events of the input sourcekibana works in sync. Learn more about kibanas features and capabilities on the kibana product page. Kibana is a free and open user interface that lets you visualize your elasticsearch data and navigate the elastic stack. It also serves as a user interface for the open distro for elasticsearch security alerting and index state management plugins.
We also offer a hosted version of kibana on our cloud service. Kibana is an open source browser based visualization tool mainly used to analyse large volume of logs in the form of line graph bar graph pie charts heat maps region maps coordinate maps gauge goals timelion etc. Kibana 4 is an analytics and visualization platform that builds on elasticsearch to give you a better understanding of your data. The visualization makes it easy to predict or to see the changes in trends of errors or other significant events of the input source.
Fail to get the kibana version. Do anything from tracking query load to understanding the way requests flow through your apps.





















































































